Chi tiết tính năng: Usage
1. Hướng dẫn sử dụng bộ lọc
1.1 Bộ lọc về thời gian
Người dùng lựa chọn ngày bắt đầu và kết thúc khoảng thời gian mà người dùng muốn kiểm tra báo cáo

1.2 Lọc theo cơ sở
Người dùng có thể chọn 1 cơ sở, 1 nhóm cơ sở hoặc lựa chọn tất cả các sơ sở để kiểm tra báo cáo

Vị trí bộ lọc theo các cơ sở và các trường thông tin để lựa chọn
Để lựa chọn nhiều cơ sở, người dùng giữ phím Ctrl và tích vào các cơ sở muốn xem báo cáo
1.3 Lọc theo Course Lines
Người dùng có thể chọn 1 course line, 1 nhóm course lines hoặc lựa chọn tất cả các course line để kiểm tra báo cáo

Vị trí bộ lọc course lines và các trường thông tin để lựa chọn
Để lựa chọn nhiều course line, người dùng giữ phím Ctrl và tích vào các course line muốn xem báo cáo
2. Các đọc các chỉ số có trong báo cáo
2.1 Số lượng học viên đang theo học (Active Students)
Chỉ số này sẽ được tính theo các tiêu chí:
- Theo từng cơ sở
- Theo từng khóa học
- Theo tháng

Vị trí các báo cáo về học viên
2.2 Số lượng các lớp trên hệ thống
Chỉ số này, bao gồm tất cả các trạng thái của các lớp, sẽ được tính theo các tiêu chí:
- Trên tổng cả hệ thống
- Theo từng cơ sở
- Theo từng khóa học
- Theo tháng
- Theo trạng thái của lớp

Ví trí các báo cáo về lớp học
Người dùng có thể download dữ liệu chi tiết về các lớp học, theo các trường thông tin ở bộ lọc đã được lựa chọn trước đó theo hướng dẫn sau:
Hướng dẫn xuất dữ liệu từ LMS
2.3 Các chỉ số khác
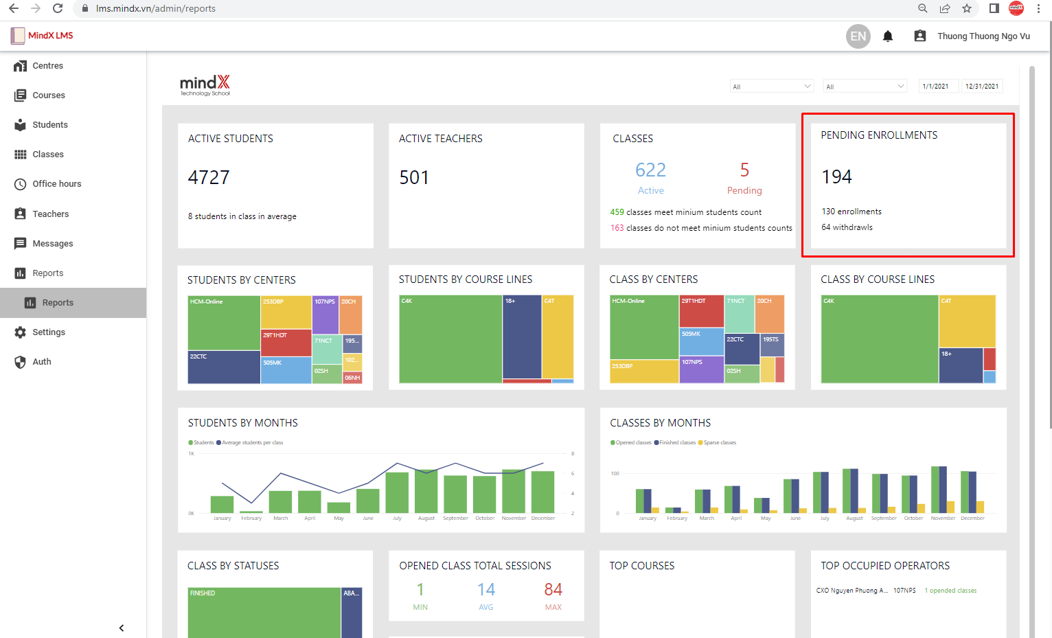
- Yêu cầu nhập học/ra khỏi lớp học cần xử lý

Vị trí báo cáo về yêu cầu nhập học cần xử lý
Người dùng có thể kiểm tra kỹ hơn các yêu cầu cần xử lý này bằng cách kéo xuống dưới, ở bảng dữ liệu Enrollments. Người dùng có thể download bảng dữ liệu này về.
- Các khóa học được mở lớp nhiều nhất

Vị trí báo cáo về tình trạng mở lớp theo các khóa học
Hệ thống sẽ hiển thị top 5 bộ môn được mở lớp nhiều nhất trong khoảng thời gian người dùng lựa chọn lọc ở trên đầu kèm theo số lượng các lớp được mở.
- Nhân viên vận hành (CXO/Quản lý lớp học) mở nhiều lớp trên hệ thống

Vị trí của báo cáo trên Dashboard
Hệ thống sẽ hiển thị Top 10 nhân viên vận hành/CXO/ Quản lý lớp học mở nhiều nhất trong khoảng thời gian người dùng lựa chọn lọc ở trên đầu kèm theo số lượng các lớp được mở.
Was this article helpful?
That’s Great!
Thank you for your feedback
Sorry! We couldn't be helpful
Thank you for your feedback
Feedback sent
We appreciate your effort and will try to fix the article