Chi tiết tính năng: Usage
Người dùng lựa chọn ngày bắt đầu và kết thúc khoảng thời gian mà người dùng muốn kiểm tra báo cáo

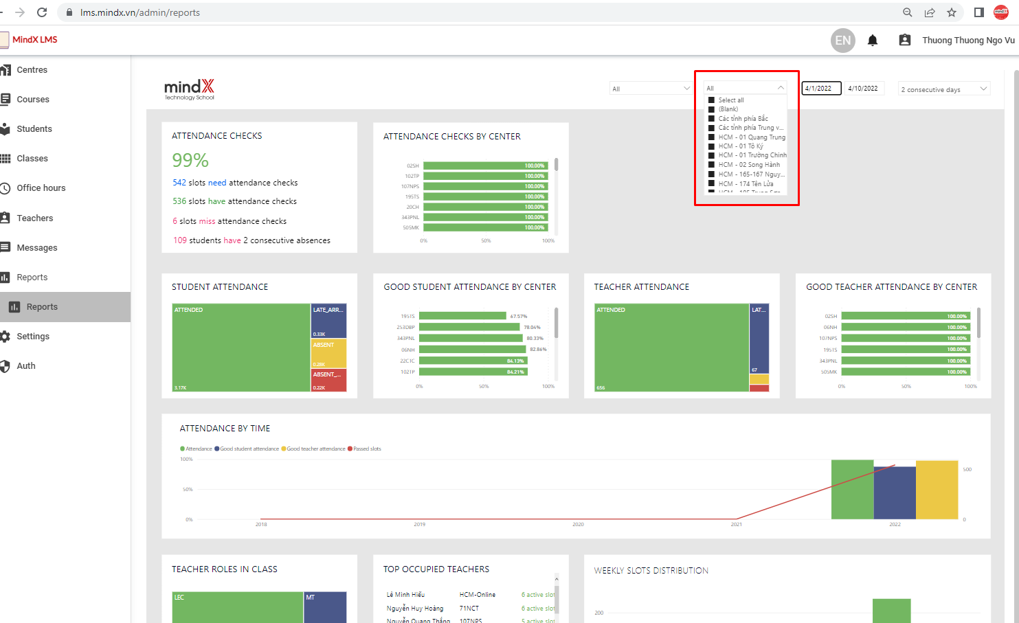
Vị trí bộ lọc thời gian trên báo cáo
Người dùng có thể chọn 1 cơ sở, 1 nhóm cơ sở hoặc lựa chọn tất cả các sơ sở để kiểm tra báo cáo

Vị trí bộ lọc theo cơ sở và các lựa chọn
Để lựa chọn nhiều cơ sở, người dùng giữ phím Ctrl và tích vào các cơ sở muốn xem báo cáo
Người dùng có thể chọn 1 course line, 1 nhóm course lines hoặc lựa chọn tất cả các course line để kiểm tra báo cáo

Vị trí bộ lọc course line và các lựa chọn
Để lựa chọn nhiều course line, người dùng giữ phím Ctrl và tích vào các course line muốn xem báo cáo
Nhằm theo dõi kỹ hơn tính chuyên cần của học viên, LMS có bộ lọc học viên nghỉ x buổi liên tiếp trong khoảng thời gian được lựa chọn, đây là bộ lọc Consecutive days

Vị trí bộ lọc consective days và các lựa chọn
Ví dụ: Người dùng muốn lọc danh sách các học viên học khóa C4K tại cơ sở 343 Phạm Ngũ Lão nghỉ 2 học buổi liên tiếp, từ ngày 1/8/2022-31/8/2022 thì bộ lọc sẽ được chỉnh như sau:

Minh họa ví dụ
Hệ thống trả về danh sách các học viên đáp ứng các điều kiện lọc bên trên, dưới cuối trang báo cáo:

Minh họa ví dụ
Trong bảng danh sách học viên nghỉ x buổi liên tiếp được trả về, có các trường thông tin sau:
- Center/ Tên cơ sở
- Calss name/Tên lớp
- Course/ Khóa học
- Start date/ Ngày khai giảng của lớp học
- Student name/ Tên học viên
- No. of absent slots/ Số buổi học viên đã nghỉ
- Absent dates/ Các ngày nghỉ cụ thể
- Link/ Link dẫn tới LMS lớp học của học viên
Báo cáo được thể hiện dưới dạng biểu đồ và bảng thông tin chi tiết (người dùng có thể download các bảng thông tin này)
Chỉ số này phản ảnh việc lớp tại các cơ sở có được điểm danh đầy đủ theo quy định trên LMS hay không. Chỉ số được thể hiện ở 2 biểu đồ:

ATTENDANCE CHECKS/ TỶ LỆ HOÀN THÀNH ĐIỂM DANH
Chỉ số này thể hiện tỷ lệ các lớp hoàn thành điểm danh trên toàn hệ thống, ở thời điểm kiểm tra báo cáo hoặc trong khoảng thời gian người dùng đã lọc.
Trong ảnh trên, Attendace checks thể hiện: 99% các lớp đang hoạt động trên LMS đã hoàn thành điểm danh, trong đó:
- 2649 buổi học cần hoàn thành phần điểm danh
- 2630 buổi học đã được điểm danh
- 19 buổi học đã quá hạn điểm danh
- 359 học viên nghỉ 2 buổi liên tiếp
ATTENDNCE CHECKS BY CENTER/ TỶ LỆ HOÀN THÀNH ĐIỂM DANH TẠI CÁC CƠ SỞ
Chỉ số này cho người dùng biết các cơ sở có tỷ lệ hoàn thành điểm danh bao nhiêu %.
Trong ảnh trên, Attendance checks by center thể hiện cơ sở 02SH đang có 100% lớp hoàn thành điểm danh (trên tổng số các lớp đang hoạt động của cơ sở), tương tự như vậy với các cơ sở khác.
Các cơ sở trong bảng này sẽ được sắp xếp theo tỷ lệ từ thấp tới cao: các cơ sở có tỷ lệ hoàn thành điểm danh cao nhất được xếp bên trên, càng xuống dưới cơ sở càng có tỉ lệ hoàn thành điểm danh thấp.
Was this article helpful?
That’s Great!
Thank you for your feedback
Sorry! We couldn't be helpful
Thank you for your feedback
Feedback sent
We appreciate your effort and will try to fix the article